apm性能检测一直是微服务架构下不可缺少的工作内容,其中国内的skywalking是一股清流,功能齐全,界面时尚,无侵入性的agent,以及非常低的资源消耗
无疑是日常工作作为性能监控的利器。本文章只介绍安装过程:
1、安装skywalking-apm 服务端,也就是用来接收数据以及提供REST服务的软件
下载地址:https://mirrors.tuna.tsinghua.edu.cn/apache/skywalking/9.3.0/apache-skywalking-apm-9.3.0.tar.gz
我们放置在opt下,解压并改名为skywaling目录,进入bin目录内运行startup.sh和webappService.sh(UI端:默认端口8080,我通过修改配置文件修改为8180了)

2、部署一个zrblog程序并
下载zrblog的war包,并放置再tomcat的webapps ,把war包改名为ROOT.war,启动tomcat。

3、下载最新版本的java-agent,作为tomcat的内置jar包跟随服务启动。
快速下载地址:https://mirrors.tuna.tsinghua.edu.cn/apache/skywalking/java-agent/8.14.0/apache-skywalking-java-agent-8.14.0.tgz
默认情况下:agent链接本地127.0.01的11800
下载以java-agent ,放到任意目录,当时建议放到方便找到的路径。此处我放在opt,如下图,同时也是server端的安装目录。

重新定义CATALINA_OPTS变量,需要重启tomcat
CATALINA_OPTS="$CATALINA_OPTS -javaagent:/opt/skywalking/skywalking-agent/skywalking-agent.jar "; export CATALINA_OPTS
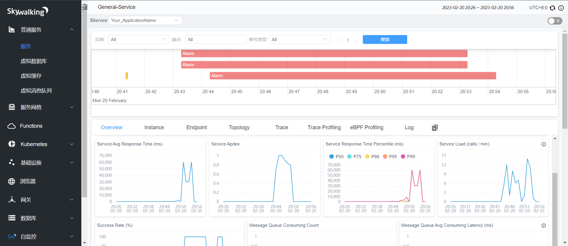
重启tomcat,并观察日志加载了该地址的jar包,如果加载成功,就可以去8180端口看UI界面的展示了。结果如图:
期中 Service_name 可以通过定义更多的CATALINA_OPTS参数来传递进来,此处我们看到的是默认的,点击进入该sevice可以看想起的各种数据;
定义service名字:export CATALINA_OPTS="-javaagent:/opt/skywalking/skywalking-agent/skywalking-agent.jar -DSW_AGENT_NAME=zrblog_service"

点击名称进来看详细数据:
说明:红色的是我模拟关停zrblog的数据,这里就产生了一些报警和跟不正常的曲线,通过各项展示图表我们来分析各个服务的各种请求时间,性能等数据。

skywalking初体验!
https://blog.coolsre.com/archives/skywalkingchu-ti-yan
评论